통합 대시보드
FlowKat의 통합 대시보드는 시스템 전체의 성능 메트릭과 상태 정보를 한눈에 파악할 수 있는 중앙 모니터링 화면입니다. 실시간 데이터 업데이트와 드래그 앤 드롭으로 레이아웃을 자유롭게 구성하십시오.
1. 페이지 개요
1.1 기능 설명
통합 대시보드에서는 다음 기능을 제공합니다.
| 기능 | 설명 |
|---|---|
| 실시간 모니터링 | CPU, 메모리, TPS(초당 트랜잭션 수), 응답시간 등 핵심 메트릭 실시간 표시 |
| 위젯(Widget) 그리드 | 드래그 앤 드롭으로 자유로운 레이아웃 구성 |
| 서비스 현황 | 활성 서비스 목록 및 상태 요약 |
| 알림 현황 | 발생한 알림 이벤트 요약 |
1.2 접근 경로
URL: /workgroup/[workgroupId]/monitoring/main
메뉴: 대시보드 > 모니터링 > 통합 대시보드
로그인한 사용자면 누구나 접근할 수 있습니다. 초기 진입 시 자동으로 통합 대시보드로 이동합니다.
2. 화면 구성
2.1 주요 영역
| 영역 | 설명 |
|---|---|
| 상단 헤더 | 현재 선택된 오브젝트, 서버 정보, 새로고침 버튼 |
| 위젯 영역 | 위젯(Widget)들이 배치되는 메인 영역 |
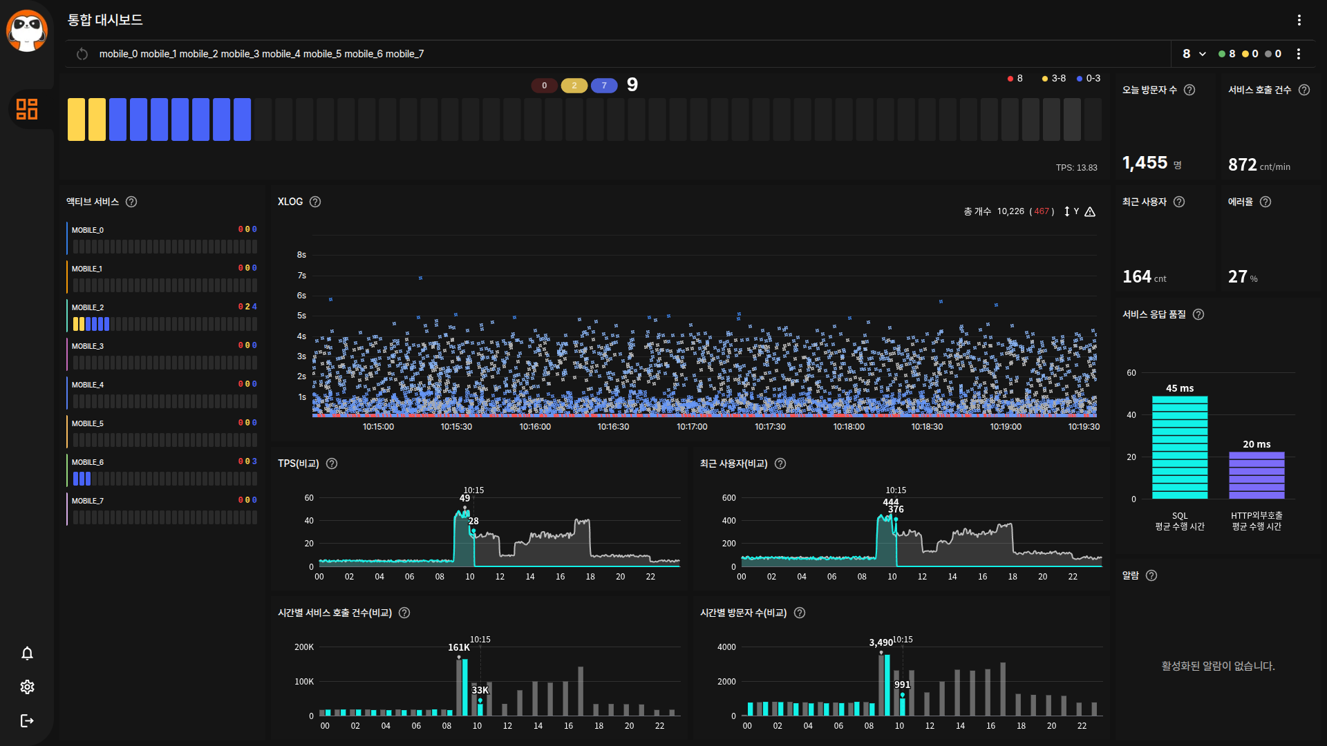
2.2 전체 화면

2.3 UI 구성도
3. 위젯 구성
통합 대시보드는 다음 위젯들로 구성됩니다. 각 위젯은 드래그 앤 드롭으로 위치를 변경할 수 있습니다.
3.1 위젯 목록
| 위젯명 | 종류 | 데이터 원본 | 설명 |
|---|---|---|---|
| 액티브 스피드 | ActiveSummary | 활성 속도, 초당 트랜잭션 수 | 현재 활성 서비스 수와 초당 트랜잭션을 실시간 요약 표시 |
| 오늘 방문자 수 | TodayVisitor | 방문자 | 금일 순 방문자 수 표시 |
| 최근 사용자 | 성능 카운터 (라인/바/숫자 선택형) | 최근 사용자 | 최근 접속한 사용자 수를 숫자/라인/바 중 선택하여 표시 |
| 에러율 | 성능 카운터 (라인/바/숫자 선택형) | 에러율 | 전체 요청 대비 에러 비율 (%) |
| 서비스 호출 건수 | 성능 카운터 (라인/바/숫자 선택형) | 서비스 호출 수 | 서비스 호출 빈도 (건/분) |
| 트랜잭션 로그 | 트랜잭션 로그(XLOG) | 시계열 트랜잭션 로그 | 트랜잭션 분산 차트 (응답시간 x 시간) |
| TPS(비교) | 기간 비교 차트 | 오늘/어제 전체 합계 | 오늘/어제 초당 트랜잭션 수 비교 라인 차트 |
| 최근 사용자(비교) | 기간 비교 차트 | 오늘/어제 전체 합계 | 오늘/어제 접속자 수 비교 라인 차트 |
| 서비스 호출 건수(비교) | 기간 비교 차트 | 오늘/어제 전체 합계 | 오늘/어제 서비스 호출 건수 비교 라인 차트 |
| 시간별 방문자 수(비교) | 기간 비교 차트 | 주간 방문자 | 시간대별 방문자 수 비교 바 차트 |
| 액티브 서비스 | 수직 바 차트 | 활성 속도 | 서버별 활성 서비스 수를 수직 바로 표시 |
| 서비스 QPS 바 차트 | 바 차트 (ServiceQPSBar) | SQL 응답시간, API 응답시간 | SQL/API 응답시간 분포 바 차트 |
| 알람 테이블 | 알람 테이블 | 알람 | 발생한 알람 목록 테이블 |
| 오브젝트 메시 | 헥사곤 토폴로지 (Hexagon) | 오브젝트 상태 | 전체 오브젝트를 헥사곤 형태로 시각화하는 토폴로지 맵 |
| 시계 | 시계 (Clock) | 시스템 시간 | 현재 시각을 실시간으로 표시 |
| 데이터 처리량 | 데이터 처리량 (DataThroughput) | 네트워크 처리량 | 데이터 입출력 처리량을 실시간으로 표시 |
3.2 위젯 종류 설명
| 종류 | 설명 | 시각화 형태 |
|---|---|---|
| 성능 카운터 (라인/바/숫자 선택형) | 단일 메트릭 값을 라인/바/숫자 등 6가지 뷰 모드 중 선택하여 표시 | 숫자, 라인 차트, 바 차트, 스택 라인, 스택 바, 영역 라인 |
| 기간 비교 차트 | 오늘과 이전 기간 데이터 비교 | 영역 라인 차트 |
| 트랜잭션 로그(XLOG) | 트랜잭션 응답시간 분포. 점 클릭 시 프로파일 팝업창 표시, 드래그 시 영역 선택 및 필터링 가능 | 분산형 차트 (Canvas 기반) |
| 수직 바 차트 | 서버/인스턴스별 활성 상태 | 수직 바 차트 |
| 알람 테이블 | 알람 이벤트 목록 | 데이터 테이블 |
| 헥사곤 토폴로지 | 오브젝트 메시 — 전체 오브젝트를 헥사곤 배열로 시각화 | 헥사곤 토폴로지 맵 |
각 위젯의 상세 읽는 법은 차트 위젯 참조 가이드를 참고하십시오.
3.3 기본 레이아웃
+------------------------------------------------------------------+
| [액티브 스피드 - 전체 너비] |
+------------------------------------------------------------------+
| [오늘 방문자] [최근 사용자] [에러율] [서비스 호출] |
+------------------------------------------------------------------+
| [액티브 서비스] | [XLOG 차트] | [서비스 응답 품질] |
| (수직 바) | (분산형) | (바 차트) |
+-------------------------------------------------------------------+
| | [TPS 비교] | [최근 사용자 비교] |
| +--------------+----------------------------------+
| [알람 테이블] | [서비스 호출 비교] | [시간별 방문자 비교] |
+------------------------------------------------------------------+
헤더의 더보기 메뉴에서 "편집"을 선택하여 위젯을 추가/삭제/이동할 수 있습니다.
4. 사용 방법
4.1 기본 동작
- 서버 선택: 상단 선택 메뉴에서 모니터링할 서버를 선택하십시오.
- 오브젝트 선택: 서버 내 모니터링 대상 오브젝트를 선택하십시오.
- 위젯 확인: 선택된 오브젝트의 실시간 메트릭이 각 위젯에 표시됩니다.
위젯을 드래그하여 원하는 위치로 이동하십시오. 레이아웃은 자동으로 저장됩니다.
4.2 레이아웃 유형
| 레이아웃 | URL | 설명 |
|---|---|---|
| 통합 대시보드 | /monitoring/main | 전체 현황 요약 |
| 시스템 대시보드 | /monitoring/system | 시스템 리소스 중심 |
| 관리자 대시보드 | /monitoring/admin | 관리자 전용 기능 |
| 운영 대시보드 | /monitoring/operation | 운영 현황 중심 |
5. 필터 및 검색
5.1 필터 옵션
| 필터 항목 | 설명 | 사용 예시 |
|---|---|---|
| 서버 선택 | 수집 서버 기준 필터링 | "was-prod-01" 선택 |
| 오브젝트 선택 | 모니터링 대상 필터링 | "tomcat-main" 선택 |
5.2 검색 방법
오브젝트 선택 메뉴에서 검색어를 입력하면 이름에 포함된 오브젝트를 빠르게 찾을 수 있습니다.
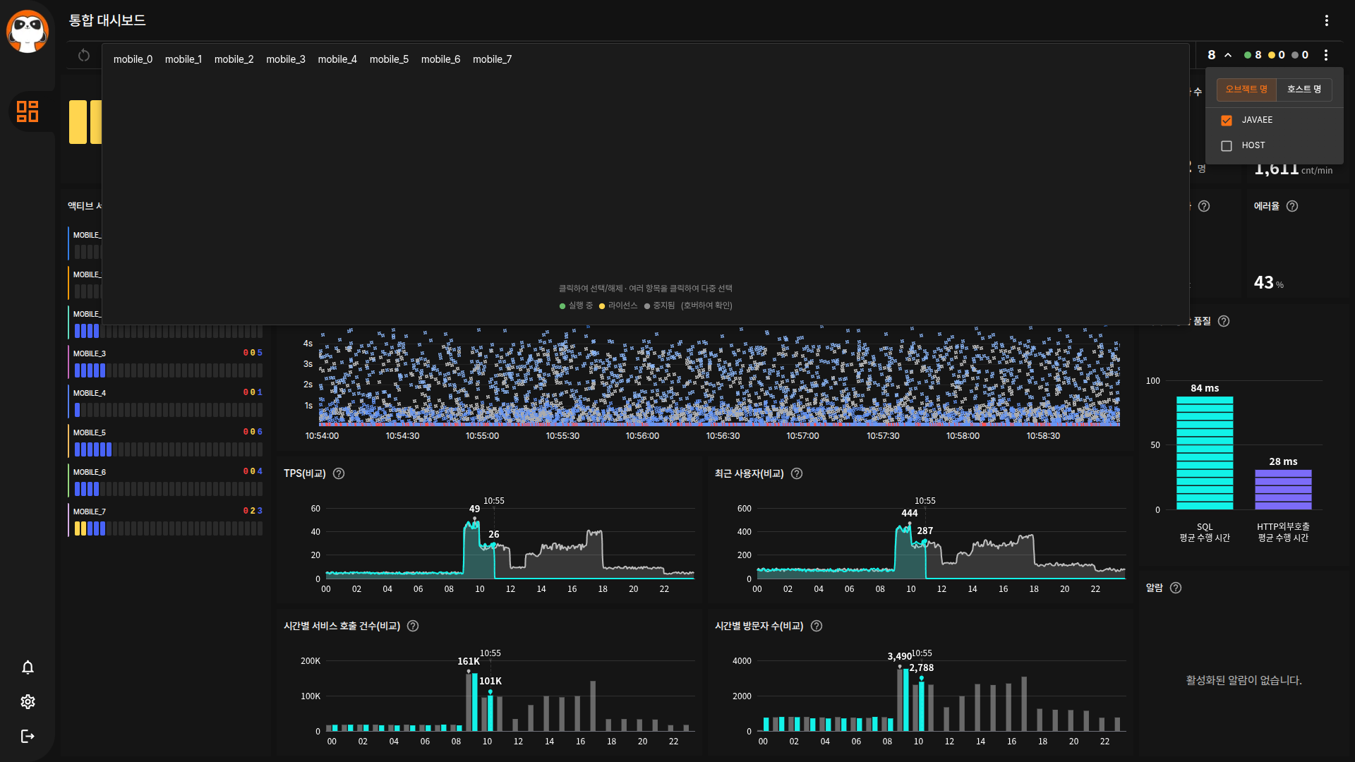
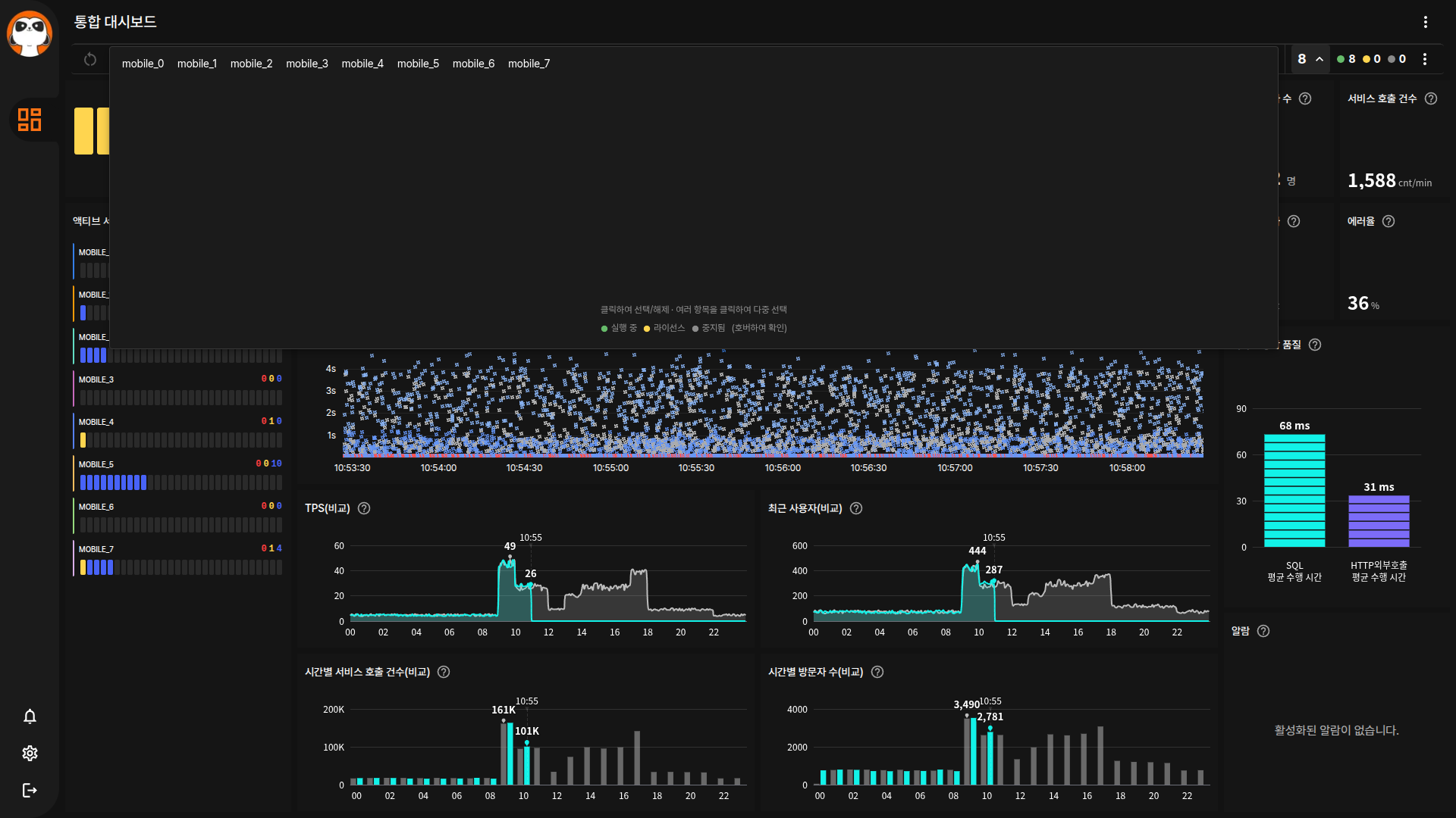
6. 오브젝트 선택기 (Object Selector)
대시보드 상단의 오브젝트 선택기를 통해 모니터링 대상을 선택할 수 있습니다.
6.1 선택기 구성
| 영역 | 설명 |
|---|---|
| 리셋 버튼 | 선택 초기화 (데스크톱만 표시) |
| 오브젝트 목록 | 그룹화된 인스턴스 목록 |
| 스코어보드 | 선택 통계 및 필터 옵션 |
6.2 오브젝트 목록 상호작용
| 액션 | 설명 | 동작 |
|---|---|---|
| 인스턴스 선택 | 개별 오브젝트 선택 | 인스턴스 이름 클릭 → 밑줄 표시와 함께 해당 인스턴스 메트릭 표시 |
| 인스턴스 선택 해제 | 선택된 오브젝트 해제 | 밑줄 표시된 인스턴스 이름을 다시 클릭 |
| 그룹 선택 | 그룹 전체 선택 | 그룹명 클릭 → 그룹 내 전체 인스턴스 선택 (실선 밑줄로 표시) |
| 그룹 부분 선택 표시 | 일부만 선택된 상태 | 그룹명에 점선 밑줄로 표시 |
| 목록 확장/축소 | 전체 인스턴스 목록 표시/숨김 | 스코어보드의 Total 버튼 또는 "Show All" 버튼 클릭 |
| 선택 초기화 | 전체 선택 해제 | 리셋 버튼(↻) 클릭 (데스크톱에서만 표시) |
6.3 스코어보드 기능
| 기능 | 설명 | 동작 |
|---|---|---|
| 통계 표시 | Total/Running/License/Stopped 수 | 실시간 인스턴스 상태 요약 (🟢 실행 중 / 🟠 라이선스 만료 / ⚫ 중단) |
| 그룹화 전환 | 서비스/호스트 기준 | "Service" 또는 "Host" 전환 버튼 클릭 |
| Family 필터 | 오브젝트 패밀리별 필터 | 더보기(⋮) 메뉴에서 JAVA, HOST 등 선택 상자(Checkbox)로 필터링 |
| 정지 인스턴스 숨김 | 중단된 인스턴스 필터 | "Hide Stopped" 전환 버튼 클릭 |
| 전체 보기 | 모든 인스턴스 펼치기 | "Show All" 버튼 클릭 |
6.4 그룹화 기준
| 기준 | 설명 |
|---|---|
| Service (서비스) | 오브젝트 패밀리(JAVA, HOST 등) 기준 그룹화 |
| Host (호스트) | 호스트명 기준 그룹화 |
6.5 인스턴스 통계 필터 메뉴
Scoreboard 우측의 더보기(...) 아이콘을 클릭하면 인스턴스 필터 메뉴가 표시됩니다.

| 기능 | 설명 |
|---|---|
| 오브젝트 명 / 호스트 명 | 그룹화 기준 전환 (Service/Host) |
| JAVAEE / HOST 선택 상자 | 패밀리별 필터 (체크된 항목만 표시) |
대량의 인스턴스가 있는 경우 패밀리 필터를 사용하여 관련 인스턴스만 빠르게 찾을 수 있습니다.
6.6 확장 패널 가이드
오브젝트 선택기 확장 패널 하단에 조작 안내와 상태 범례가 표시됩니다.

가이드 텍스트 구성:
| 항목 | 설명 |
|---|---|
| 조작 안내 | 클릭하여 선택/해제, 여러 항목을 클릭하여 다중 선택 |
| 상태 범례 | 🟢 Running(실행 중) / 🟠 License(라이선스 만료) / ⚫ Stopped(중단) |
가이드 텍스트는 확장 패널 빈 공간 하단에 mt: auto로 고정됩니다. 오브젝트가 많아지면 스크롤 아래로 밀려납니다.
모바일에서는 오브젝트 목록과 스코어보드가 세로로 배치되며, 각각 확장/축소할 수 있습니다. 한쪽을 펼치면 다른 쪽이 자동으로 접힙니다.
7. 데이터 갱신
7.1 자동 갱신
- 갱신 주기: 2초
- 갱신 방법: WebWorker 기반 스케줄링 폴링
WebWorker 기반 스케줄러가 2초 간격으로 데이터를 동기화합니다. 탭이 비활성화되면 자동으로 폴링이 중단되며, 다시 활성화되면 복구됩니다.
7.2 수동 갱신
상단의 새로고침 버튼을 클릭하거나 F5 키를 눌러 페이지를 새로고침하십시오.
8. 액션 메뉴 (헤더 더보기)
대시보드 우측 상단의 더보기(⋮) 버튼을 클릭하면 다양한 액션 메뉴가 표시됩니다.
8.1 메뉴 구성
| 메뉴 | 아이콘 | 설명 | 권한 | 표시 조건 |
|---|---|---|---|---|
| 시작 페이지로 설정 | 홈 | 현재 페이지를 로그인 후 시작 페이지로 설정 | 전체 | 항상 |
| 편집 | 연필 | 대시보드 위젯 편집 모드 진입 | 쓰기 | 편집 지원 대시보드만 |
| 화면 녹화 시작/화면 녹화 중지 | 원 | 화면 녹화 전환 (빨간색 = 녹화 중) | 전체 | 항상 |
| 이슈 추적 | 벌레 | 모니터링 추적 페이지로 이동 | 조회 | /tracking 접근 권한 필요 |
| 이슈 등록 | 플러스 | 현재 화면 캡처 후 이슈 자동 생성 | 쓰기 | tracking 쓰기 권한 필요 |
| PDF로 저장 | 현재 화면을 PDF로 저장 | 전체 | 항상 | |
| PNG로 저장 | 이미지 | 현재 화면을 이미지로 저장 | 전체 | 항상 |
- 이슈 추적/이슈 등록: tracking 도메인 접근 권한이 없으면 메뉴 자체가 표시되지 않습니다.
- 편집: 편집 기능을 지원하는 대시보드에서만 메뉴가 표시됩니다.
- 캡처 메뉴: 캡처 진행 중에는 다른 캡처 관련 메뉴가 비활성화됩니다.
8.2 특수 기능 상세
이슈 등록 (원클릭 이슈 생성)
현재 대시보드 화면을 자동으로 캡처하여 이슈로 등록합니다.
| 단계 | 동작 | 설명 |
|---|---|---|
| 1 | 화면 캡처 | 현재 대시보드를 PNG로 캡처 |
| 2 | 업로드 | 캡처 이미지를 서버에 업로드 |
| 3 | 이슈 생성 | "[캡처] {페이지명} - {날짜시간}" 제목으로 이슈 생성 |
| 4 | 상세 팝업창 | 생성된 이슈의 상세 팝업창 자동 표시 |
모니터링 중 이상 징후를 발견하면 즉시 캡처하여 이슈로 등록할 수 있습니다. 캡처된 이미지가 첨부파일로 자동 등록됩니다.
시작 페이지로 설정
로그인 후 가장 먼저 표시될 페이지를 지정합니다.
| 액션 | 설명 | 동작 |
|---|---|---|
| 설정 | 현재 페이지를 시작 페이지로 | "시작 페이지로 설정" 클릭 → 설정 완료 메시지 |
| 확인 | 설정된 시작 페이지 | 다음 로그인 시 해당 페이지로 자동 이동 |
편집 모드
대시보드 위젯 레이아웃을 편집할 수 있습니다.
| 모드 | 설명 | 전환 방법 |
|---|---|---|
| 보기 모드 | 기본 상태, 위젯 조회만 | 기본 상태 |
| 편집 모드 | 위젯 추가/삭제/이동 가능 | "편집" 클릭 |
| 저장 | 편집 내용 저장 | "저장" 클릭 (편집 모드 시 표시) |
8.3 녹화 기능
화면 활동을 녹화할 수 있습니다.
| 상태 | 표시 | 설명 |
|---|---|---|
| 녹화 대기 | 회색 아이콘 | 녹화 중 아님 |
| 녹화 중 | 빨간색 아이콘 | 화면 녹화 진행 중 |
녹화 시작 시 브라우저 화면 공유 권한이 필요할 수 있습니다.
9. 문제 해결
9.1 자주 발생하는 문제
| 증상 | 원인 | 해결 방법 |
|---|---|---|
| 데이터가 표시되지 않음 | 수집 서버 연결 문제 | 수집 서버 상태 확인 |
| 데이터 갱신이 멈춤 | 탭 비활성화 상태 | 탭을 활성화하면 자동 복구 |
| 위젯이 로드되지 않음 | 권한 부족 | 관리자에게 권한 요청 |
| 페이지 응답 없음 | 브라우저 메모리 부족 | 브라우저 캐시 삭제 후 재시작 |
"컬렉터 연결 오류" 메시지가 표시되면 설정 > 수집 서버 관리에서 수집 서버 상태를 확인하십시오.